版本更新|本次更新了设置默认页、打印功能、自动申请、重构数据统计等功能
更新时间:2025年1月15日
医院端
🎉️【新功能】支持将影像云中的数据通过
打印功能,从本地的胶片打印机打印出来
注意:
1、需要安装打印服务客户端
2、在阅片页面按键盘F6,可将当前影像添加到打印中;按键盘F7,可将当前影像序列添加到打印中
🎉️【新功能】支持医院端用户自定义设置默认登录页
注意:每次设置完成之后,需退出登录
🎉️【新功能】支持关联病例时,推荐相似病例
🎉️【新功能】支持自动发起诊断申请到设置的诊断组

🎉️【新功能】在检查列表分享链接时,自定义设置过期时间,
最多不超过90天

🎉️【新功能】在申请列表分享电子胶片链接时,可以设置是否能查看影像,并且可以自定义设置过期时间,
最多不超过90天

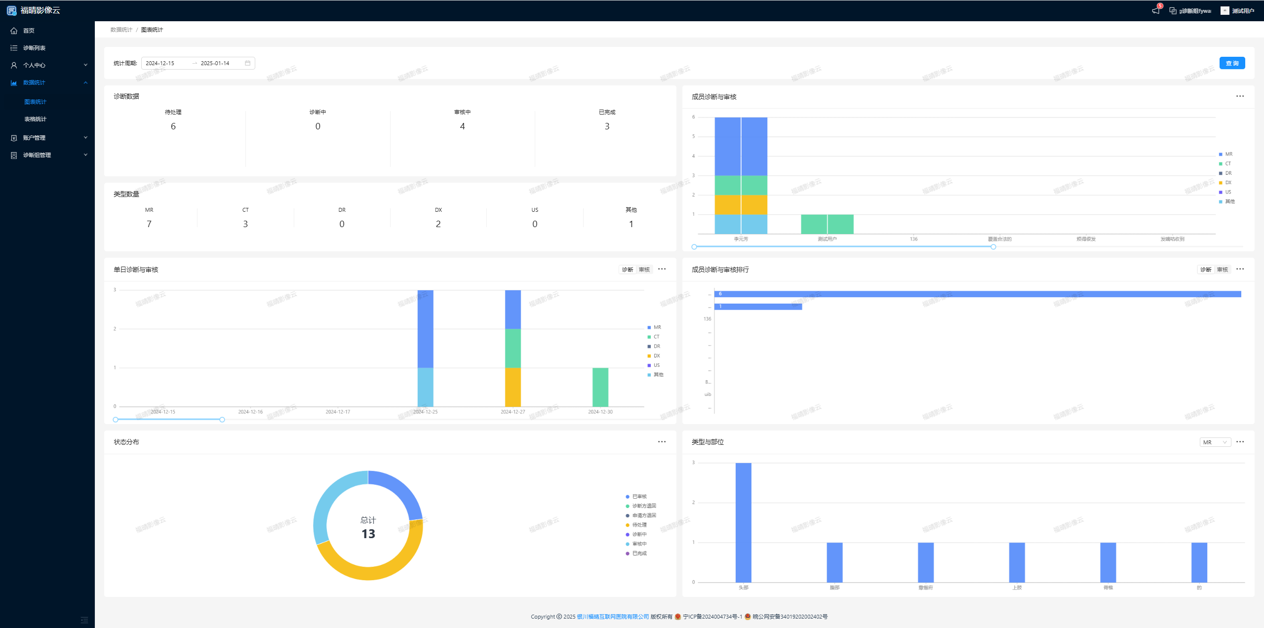
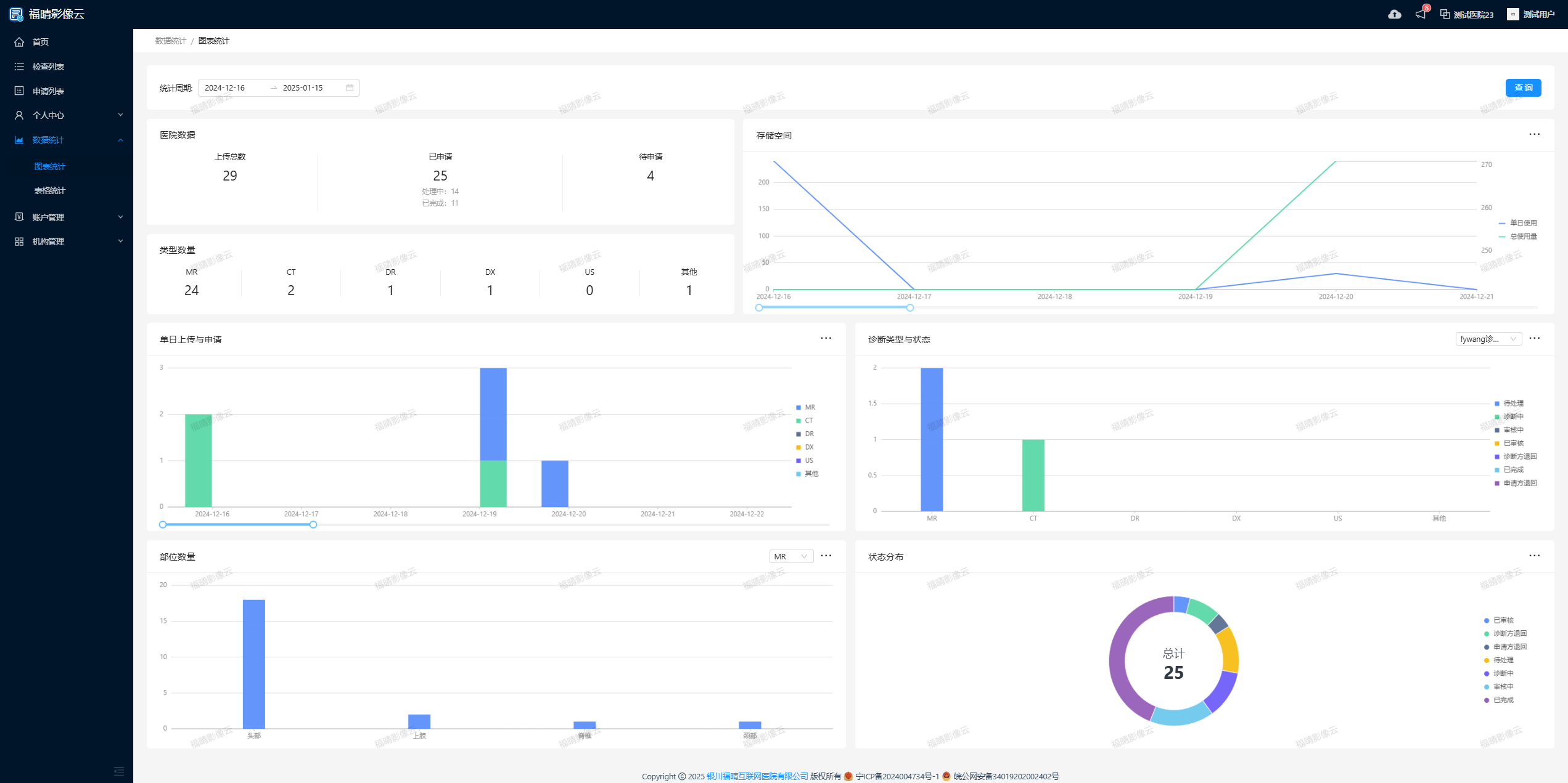
🚀️【优化】数据统计
🚀️【优化】机构管理-报告设置,报告模板的二维码旁边增加引导性文字
🚀️【优化】创建医院成员时,增加设置密码的功能
🚀️【优化】优化首页的日志语句
🚀️【优化】优化数据上传的传输策略,针对网络较差和传输数据较大的医院,添加独立的加速传输链路
注意:有传输加速需求可以联系售后进行配置处理👍【解决】修复了报告模板名称、医院设备名称仅在同一家医院里进行重复判断
👍【解决】确认报告时,如果诊断和审核是同一个人,只需要收到一条微信通知消息
👍【解决】只要有诊断权限的用户,都能接收到未指定接单人的发起诊断待办
诊断端
🎉️【新功能】支持诊断端用户自定义设置默认登录页
注意:每次设置完成之后,需退出登录
🚀️【优化】数据统计

🚀️【优化】调整了医生接诊提醒微信模板消息
🚀️【优化】创建诊断组成员时,增加设置密码的功能