福晴影像云申请端用户使用操作手册
1. 登录与工作台
1.1 登录
-
打开电脑浏览器,输入福晴影像云网址,进入福晴影像云系统登录页面。

-
可选择微信扫码登录(若已绑定微信公众号)或密码登录(初次使用由管理员分发手机号、密码)。输入手机号、密码、验证码后登录系统,登录时可选择 “记住密码”,方便下次登录。

1.2 工作台
-
成功登录后进入工作台页面。若使用默认密码,会弹出弹窗提示修改密码,确保账户安全。

-
若未绑定微信,页面会提示扫描二维码绑定 “智慧云公众号”。勾选 “15 天不再显示”,则在 15 天内登录时不会再次显示此扫码弹窗。

-
在工作台,可查看所属医院(申请端)信息,一个用户可所属多个医院或机构。同时,通过点击右上角用户名,可进行返回工作台、进入个人中心或退出登录等操作。


2. 申请端功能操作
2.1 头部功能
- 数据上传
-
点击数据上传按钮,可将本地数据上传至检查列表。系统支持上传 dcm、zip 格式的文件,需注意单个 dcm 文件应小于 20M,压缩包应小于500M。
-
上传时需填写检查编号、病人 ID、数据 ID 等信息,确保数据准确上传。

- 通知待办
-
通知:当有账户变动、邀请信息、诊断变动等情况时,此处会显示消息通知。点击通知可将其变为已读状态,并自动跳转至相应页面,方便用户及时了解重要信息。
-
待办:若存在报告调整、诊断退回、会议邀请等情况,会在此处收到待办通知。点击待办通知可跳转至相应页面并精准定位相关数据,确保用户不会错过任何重要事务。

- 切换医院
-
点击切换医院后,系统会展示当前用户所属的所有医院列表。用户可根据需求选择任意医院,系统将自动跳转到所选医院的信息页面,方便用户在不同医院相关业务间快速切换。

- 用户名操作
- 工作台:点击可返回工作台页面,方便用户在不同操作间快速切换。
- 个人中心:点击跳转至菜单栏个人中心 - 用户信息页面,用户可在此查看和管理个人相关信息。
- 退出登录:选择此项将退出系统,返回登录页面,确保账户安全。
2.2 首页
-
首页展示当前系统的所有操作日志,方便用户追溯和了解系统使用情况。
-
用户可根据自身需求,通过用户筛选(若有查看全部日志权限)、关键字搜索、时间查询(可自定义设置时间范围或选择最近 6 天、15 天、30 天)等方式,精准筛选出所需的日志信息。
-
点击日志内容,可直接跳转到相应的页面,方便用户快速查看相关操作详情。

2.3 检查列表
- 查询
-
提供多种查询条件,用户可输入检查编号、病人 ID、数据 ID 进行精确查询,也可通过选择性别、上传时间、检查时间,或输入姓名、上传人等信息进行模糊查询,快速定位到目标数据。

- 列表展示
-
列表详细展示数据信息,包括序号、预览(点击可打开阅片界面)、检查编号、病人 ID、姓名、年龄、性别、检查部位、检查类型(MR、CT、DR、DX、US 五种类型)、序列数、状态(正常、锁定、已申请、已完成四种状态)、上传人、检查时间、机构名称、操作等。用户还可通过右上角控制字段功能,选择展示更多隐藏字段,如手机号、身份证号、病人来源、支付方式等,以便获取更全面的数据信息。

- 操作
-
详情:点击详情可查看数据的详细内容,包括病例信息(患者信息、检查信息、医嘱信息)、关联检查(可添加、删除关联数据,切换关联序列状态)、关联附件(可添加、下载、查看、切换附件状态、删除附件)、序列信息(可切换影像中序列状态)、影像(展示病例影像内容,详细功能查看《阅片工具使用文档》)。

-
发起诊断:点击发起诊断后,在弹窗中选择已对接的诊断组、指定接单人(可查看接单人姓名和费用)、根据数据类型选择多个重点咨询部位(自动统计部位数量)、选择订单类型(普通或加急,在申请列表中用颜色区分),最后点击确定发起申请。

-
更多

-
锁定:点击锁定后,当前数据不可发起诊断,检查编号后出现锁定图标,再次点击可解锁。

-
收藏:将当前数据收藏到个人中心 - 个人收藏中,方便用户快速找到重要数据。

-
下载:可将当前数据以 zip 格式下载到本地,下载时可选择是否匿名文件名或手动修改下载文件名。

-
删除:数据状态为锁定、已申请和已完成时不可删除,其他状态下点击删除可删除当前数据。
-
分享链接:点击可复制当前数据的影像地址,将其粘贴到浏览器地址栏中,即可查看影像内容。

-
查看申请:数据状态为已申请时,点击可跳转至申请列表并定位到当前数据,方便用户跟踪申请进度。
2.4 申请列表
- 查询
-
用户可通过输入检查编号、病人 ID、数据 ID、目标团队、申请时间等信息,或输入姓名、申请人进行查询,精准定位所需的申请数据。

- 列表展示
- 列表展示申请数据的详细信息,包括序号、检查编号、病人 ID、姓名、年龄、性别、检查部位、设备(MR、CT、DR、DX、US 五种类型)、目标团队、订单类型(普通和加急)、申请状态(待处理、诊断中、审核中、已审核、诊断方退回、已完成、申请方退回七种状态)、申请人、申请时间、检查时间、操作等。同时,数据中病人 ID 右侧会显示数据是否具备电子胶片功能的标记,方便用户了解数据相关特性。
- 操作
-
详情:待诊断数据仅显示咨询信息和病例信息,已开始诊断的数据则展示咨询信息、病例信息、诊断内容(诊断状态和诊断详情)和诊断记录,方便用户全面了解诊断进展。
-
报告预览:点击后弹出诊断报告弹窗,用户可查看报告具体内容,已完成的数据才可进行预览。在预览过程中,用户还可下载报告到本地或直接连接打印机打印,并且能够切换模版,以不同格式展示报告。
-
更多
-
撤回申请:撤回申请后的数据需在检查列表中重新发起申请。
-
退回诊断:申请医生若发现报告存在问题,可点击退回诊断并填写退回原因,诊断端医生收到退回信息后可重新诊断,确保诊断准确性。
-
报告链接:点击可复制当前数据的电子胶片地址,通过浏览器查看诊断内容。注意,报告链接复制的内容会根据医院与成员是否开通电子胶片功能而有所不同。
-
删除报告:点击可删除当前报告,若需要重新生成报告,可在报告预览功能中保存报告后进行操作。
-
查看数据:点击跳转至检查列表并定位到当前数据,方便用户对比查看相关数据。
-
收藏:将当前数据收藏到个人中心 - 个人收藏中,便于用户快速访问重要数据。

2.5 个人中心
- 用户信息
-
基本信息:用户可在此查看和编辑个人基本信息,如用户名、手机号、性别、邮箱、头像、个人简介等,确保信息准确有效,方便系统与其他用户识别和联系。

-
信息认证:按照要求提供身份证、医师执业证和医师资格证等信息进行认证,这对于保障医疗服务的专业性和合法性至关重要,确保只有具备合法资质的人员使用该系统提供或获取医疗相关服务。

-
权限信息:展示用户在系统中的权限,该信息由系统管理员分配,用户不可自行编辑,权限决定了用户在系统中可执行的操作范围。

-
个人设置
-
网页消息推送设置:用户可自主选择开启或关闭网页消息推送功能,开启后系统会在有相关信息时主动推送消息提醒,确保用户及时获取重要通知。
-
微信消息推送设置:若用户已绑定微信公众号,可在此设置开启或关闭微信消息推送,方便用户通过微信接收系统通知,提高信息获取的便捷性。

- 个人收藏
-
个人收藏功能允许用户将重要的检查数据或申请数据收藏到个人账号下,方便快速访问和管理。
-
提供检查数据和申请数据的分类查看功能,用户可通过输入病人姓名、ID 等信息查询收藏数据,并对收藏数据进行查看(跳转至相应列表并定位)和删除操作,确保收藏数据的有效性和准确性。

-
我的会议

-
会议列表查看与操作:会议列表全面展示用户参与的所有会议信息,包括序号、会议名称、会议 ID、创建人、主持人与会状态、会议时间、会议时长、结束时间、状态、关联病例(方便参会人员提前了解会议涉及病例情况)、参会人数、描述、操作(进入、编辑、删除会议,未开始会议可编辑,且只能在新建会议的机构或团队中进行编辑操作)。
-
新建会议
-
用户点击新建会议后,需填写会议主题(明确会议主要内容和目的)、选择开始时间(方便参会人员安排日程)、设定会议时长(以小时为单位,有助于规划会议进程)、从列表中选择参会人员(确保会议针对性和效率)、关联相关病例(便于会议中讨论分析)、输入会议描述(进一步说明会议背景、目的和重点内容)。最后点击确定创建会议,系统将通知相关参会人员,默认创建会议的人员为主持人,且主持人需先进入会议,其他参会人员才能加入。

-
准备会议:在会议开始前,点击列表中的进入会议,进入准备页面。在此页面,用户可进行音频设置(调整麦克风和扬声器信号源、开启或关闭音频)、视频设置(调整视频信号源、开启或关闭视频)、邀请更多人(通过分享会议链接邀请未在参会人员列表中的人员)、选择背景(调整视频开启后的人员背景展示)、查看设置(了解当前功能的具体内容)以及查看关联病例(再次确认会议相关病例信息)等操作,确保会议顺利进行。
-
进入会议:进入会议后,用户可体验多种实用功能。高清视频通话支持多人同时进行高清视频交流,清晰展示面部表情和动作,增强沟通效果;优质音频确保声音清晰传输,减少杂音干扰;用户可随时控制麦克风和摄像头的开启或关闭,适应不同场景需求。屏幕共享功能允许参会者分享整个屏幕或特定应用程序窗口,还可移交控制权,方便演示、讲解和协作。文字聊天功能便于参会者在不方便发言时进行沟通,私聊功能保护隐私,方便特定讨论。会议管理方面,主持人可邀请参会者、锁定会议室(防止未经授权人员加入)、录制会议(方便回顾或供未参会人员查看)。互动功能包括举手发言(方便会议组织者管理发言顺序)和表情反馈(快速表达感受和意见)。此外,系统支持网页版直接打开,无需额外安装软件,同时提供移动应用,方便用户随时随地参加会议。


-
离开和结束会议
-
结束会议:通常只有会议主持人具备结束会议的权限,主持人选择结束会议后,当前会议将立即终止,所有参会者都会被强制退出会议。若需再次进行相同主题会议,需重新创建会议并邀请参会人员。
-
离开会议:任何参会者均可选择离开会议,此操作仅使该参会者退出会议,不影响会议的正常进行,视频、音频、屏幕共享等功能将继续为其他参会者服务。离开会议的参会者后续可根据会议链接再次加入会议(前提是会议未结束且未设置限制重新加入的条件),并且离开行为会在聊天窗口显示给其他参会者,以便他们了解会议人员动态。
-
医院信息:展示用户所属医院的详细信息,包括医院编号(系统识别和管理的唯一标识)、医院 LOGO(有助于快速识别医院品牌)、医院名称、医院级别(体现医疗水平和综合实力)、医院类型(明确在医疗服务中的定位)、所在省市及街道地址(确定地理位置和服务范围)、医院简介(简要介绍医院特色、理念、专家团队等)以及上传码(用于特定数据上传或系统操作)。此信息仅供查看,不可编辑,如需编辑医院信息,可在机构管理 - 医院设置中进行操作。

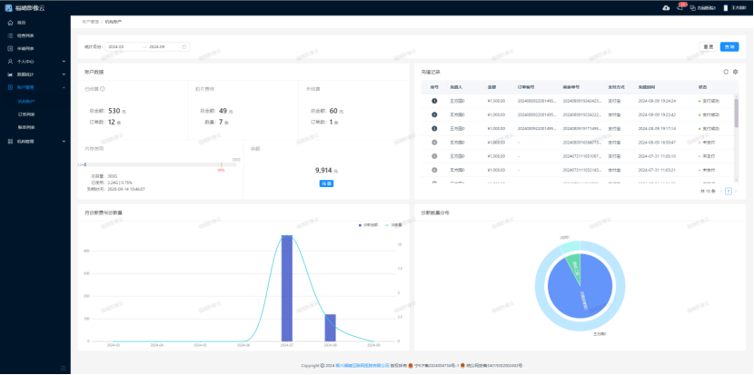
2.6 数据统计
-
图表统计:从多个维度对申请端数据进行统计分析,并以直观的图表形式展示,如设备类型(展示不同设备类型的使用情况)、上传与申请数量(呈现数据上传和申请的趋势)、申请医生分布(反映不同医生的申请工作量)、部位排行(了解不同检查部位的申请频率)等,帮助用户快速把握数据的整体特征和趋势。

-
表格统计
-
设备类型统计:详细统计不同设备类型(如 CR、CT、DX、MR 等)在特定统计周期内的数据数量,便于用户了解各设备类型的数据分布情况。

-
部位数量统计:按部位(如头部、脖子、胸部、腰、腹部等)分类统计数据数量,明确不同部位检查数据的占比。

-
状态分布统计:统计申请数据在不同状态(待处理、诊断中、审核中、已审核、诊断方退回、已完成、申请方退回)下的分布数量,帮助用户掌握申请流程的进展情况。

-
上传与申请统计:分别统计上传数据和申请数据的数量,对比两者关系,分析数据流转情况。

-
申请医生数量统计:统计各申请医生的申请数据数量,了解不同医生的业务量差异。

-
导出 Excel:用户可将上述统计数据导出为 Excel 文件,方便进行更深入的数据分析和处理,或与其他系统进行数据交互。

2.7 账户管理

-
机构账户:该部分主要统计当前申请方的账户信息,包括已结算与未结算的诊断费用、电子胶片费用、内存使用情况、账户余额以及充值记录等。用户可在此查看账户资金动态,了解费用支出和余额情况,同时注意充值金额最低为 10 元,确保账户有足够资金支持相关业务操作。

-
订单列表:展示诊断方已诊断完成且确定的诊断申请数据,包含诊断费用、胶片费用、结算状态等关键信息。用户点击详情可快速在申请列表中定位到相应数据,方便跟踪和管理订单状态,确保费用结算准确无误。

-
账单列表:按月份统计不同诊断组发出的结算单,用户可在此查看总金额(包括诊断费用和胶片费用)、已结算和未结算金额、订单总数以及账单状态等信息。用户可根据需要进行支付诊断费用与胶片费用操作,也可提前支付诊断组的诊断费用,确保费用结算及时、准确。

2.8 机构管理
- 医院设置
-
医院信息编辑:用户可在此编辑医院的详细信息,包括医院编号、标志、名称、级别、类型、所在省市、地址、简介以及上传码等内容,确保医院信息准确无误且符合实际情况,方便系统管理和识别。

-
医院签名设置:若固定签名,当前医院下所有报告签名将统一替换为在此上传的签名,保证报告签名的一致性和规范性。

- 报告设置
-
模版列表管理:用户可通过模版名称、创建时间、数据 ID 等条件查询模版,对模版进行设为默认(只能有一个默认模版)、预览(查看模板样式)、编辑(修改模版内容)、删除(默认模板不可删除)等操作,满足用户对报告格式的个性化需求。

-
创建模版
-
点击创建模板进入创建页面,用户需填写模版名称,并可选择设为默认模版。在内容设置方面,可选择是否显示检查类型,编辑生成报告的标题,填写基本信息(如姓名、性别、年龄、部位、门诊号、科室号、检查时间、编号、住院号、出生日期等),展示影像所见、检查类型印象和诊断图像等内容。签名设置部分,可填写报告医师、审核医师和报告时间。其他设置中,用户可选择在标题中是否显示二维码、排序方式(堆叠或自动伸缩)、有效天数(90 天有效期或永久有效)以及签名图尺寸(自定义宽高),创建符合自身需求的报告模版。

-
咨询部位管理

-
标签管理:新增标签管理功能,用户可自定义添加标签,这些标签能够与 DICOM 的 Tag 信息自动匹配。院方可以根据内部部门标准设置自定义标签,后台也可依据标签进行自定义匹配,提高数据管理的精准性和灵活性。

-
添加部位类别与具体部位
-
点击 “检查 / 咨询部位” 右侧新增按钮,可增加部位类别,并可自定义管理咨询部位的关联标签和部位数量,便于申请过程中自动化识别数据部位。点击 “部位类别” 右侧蓝色新增按钮,可添加具体部位,需输入部位名称、选择关联标签、确定部位数量,确保咨询部位设置准确且符合实际需求。

-
导入导出功能:用户可选择全部导出或选中部分部位导出咨询部位功能的数据,导出结果以 Excel 表格形式呈现,字段包括设备类型、部位类别、部位名称、标签、部位数量;同时也可将符合格式(.xlsx 和.xls)的数据导入系统,方便数据的备份、迁移和共享。


-
删除部位:用户可点击咨询部位旁边红色按钮删除当前具体咨询部位,点击部位类别最右侧删除按钮可批量删除当前部位类别的所有咨询部位,确保咨询部位数据的准确性和有效性。

- 成员管理
-
成员列表查看:成员列表展示当前医院的所有成员信息,方便用户了解团队成员构成。

-
创建成员:当新成员未使用过本系统时,申请端管理员可通过创建成员功能将其加入医院。需登记新成员个人基本信息,如用户名、手机号、性别、邮箱、个人简介等,确保信息准确完整;同时为新成员分配权限信息,明确其在系统中的操作权限范围。

-
邀请成员:若需邀请其他机构或团队成员加入本医院,可通过邀请成员功能实现。输入成员手机号,选择合适角色,确认后对方将收到邀请消息通知,同意邀请即可加入。此功能方便拓展医院团队成员,加强团队协作能力。

-
详情查看与编辑
-
点击成员列表中的详情,可查看当前成员详细信息,包括基本信息(用户名、手机号、性别、邮箱、头像、个人简介等,不可编辑)、信息认证(身份证、医师执业证和医师资格证等)、权限信息(可查看并编辑为其他角色)以及医院功能(如设置电子胶片功能开启 / 关闭),方便管理员对成员信息进行全面管理和权限调整。

- 角色管理
-
申请端管理员可在此管理医院可使用的角色,包括创建新角色、编辑现有角色和删除角色(初始全功能角色不可删除)。创建角色时,需填写角色名称、分配对应权限并填写描述,确保角色定义清晰准确,满足医院不同业务流程和管理需求。编辑角色时,可重新调整角色名称、权限分配和描述信息,使其适应业务变化。



- 设备管理
-
设备列表展示:列表展示当前医院相关设备信息,包括设备编号、名称、类型、绑定时间和绑定成员等,方便管理员全面掌握医院设备资源情况。

-
新增设备:填写设备名称、选择设备类型(MR、CT、DR、DX、US 等),并从列表中选择可绑定的成员,点击确定即可创建设备。新增设备功能有助于及时更新医院设备资源信息,确保设备与人员的有效关联。

-
编辑设备:对于已有的设备,管理员可编辑设备名称、设备类型和绑定成员,确保设备信息准确无误,适应医院设备管理需求的变化。

-
删除设备:点击删除按钮可删除当前设备,但需注意删除设备后相对应的数据也会被删除,操作前需谨慎确认,避免数据丢失对业务造成影响。

- 对接管理
-
已对接
-
显示当前医院已对接且通过邀请的诊断组团队信息,包括团队名称、团队编号、申请时间、对接时间、签名状态(是否固定签名)和接单状态(诊断组是否接收该医院申请)等。用户可在此查看对接详情,了解合作状态。同时,提供邀请对接功能(知道诊断组编号可直接申请对接)和删除功能(解除对接后不能向该诊断组发送申请),方便医院管理对接诊断组关系,确保合作的有效性和准确性。

-
已邀请:展示当前医院已邀请但诊断组团队尚未通过邀请的诊断组团队信息,用户可在此查看邀请状态,并可选择重新邀请或删除邀请,便于医院跟踪和管理对接邀请流程,及时调整合作策略。
