福晴影像云【诊断端】用户使用操作手册
1. 登录与工作台
1.1登录
-
打开电脑浏览器,输入福晴影像云网址,进入福晴影像云系统登录页面。

-
可选择微信扫码登录(需已绑定微信公众号)或密码登录(初次使用由管理员分发手机号、密码)。

1.2工作台

-
登录成功后进入工作台,若使用默认密码,会提示修改密码。

-
若未绑定微信,页面提示扫描二维码绑定“智慧云公众号”,勾选“15天不再显示”,15天内登录不再显示此扫码弹窗。

-
工作台展示申请端所属团队及诊断端所属团队信息,可通过点击右上角用户名进行工作台返回、个人中心跳转、退出登录操作。

2.诊断端功能操作
2.1 头部功能
- 通知待办
-
通知:当有账户变动、邀请信息、诊断变动的情况下,会有消息通知。点击后可变为已读状态,并跳转至相应页面。

-
待办:当有报告调整、诊断退回、会议邀请的情况下,会有待办通知。点击后跳转至相应页面并定位数据。。

- 切换团队
-
点击切换团队后,会显示当前用户所属的所有团队,选择任意团队,系统会跳转到任意团队的信息中。

- 用户名操作
- 工作台:点击可返回工作台页面,方便用户在不同操作间快速切换。
- 个人中心:点击跳转至菜单栏个人中心 - 用户信息页面,用户可在此查看和管理个人相关信息。
- 退出登录:选择此项将退出系统,返回登录页面,确保账户安全。
2.2 首页
-
首页展示当前系统的所有操作日志,方便用户追溯和了解系统使用情况。
-
用户可根据自身需求,通过用户筛选(若有查看全部日志权限)、关键字搜索、时间查询(可自定义设置时间范围或选择最近 6 天、15 天、30 天)等方式,精准筛选出所需的日志信息。
-
点击日志内容,可直接跳转到相应的页面,方便用户快速查看相关操作详情。

2.3 诊断列表操作
2.3.1待诊断数据
-
查询:点击“待诊断数据”页面,通过输入病人ID、数据ID、姓名精准定位待诊断数据。

-
列表展示:列表展示数据基本信息,包括序号、病人ID、姓名、年龄、性别、检查部位、检查类型、申请医院、申请类型、状态、处理人、申请时间、接单时间、操作等,检查类型有MR、CT、DR、DX、US五种,申请类型包括普通和加急,状态有待接单、已接收、诊断中、待审核、审核中、审核未通过、审核通过、诊断方退回、申请方退回九种,接收、诊断和审核状态显示受理时间。

-
操作
-
详情:点击详情查看数据详细内容,待诊断数据显示病例信息和影像;已开始诊断数据显示病例信息、诊断内容、诊断记录和影像。


-
接单:待接单状态数据,点击操作栏接单按钮,状态变为诊断中,即可进行诊断操作。
-
诊断:具有诊断权限成员可操作,报告内容包括检查信息(影像信息不可编辑)、相关资源(查看影像时可上传保存,再次点击选中可在报告展示)、诊断信息(填写影像表现和印象),还有锁定/解锁(锁定时报告诊断中,解锁后待接单)、存为词条、选择词条(覆盖或追加)、记录对比、重置(恢复上次保存内容)、保存、流转审核(报告填写完成进入待审核)、提交(诊断与审核权限同时存在可直接提交)、上报危急值(显示危急值信息,方便后续医生查看,可删除编辑,上报后病人ID右侧显示)等功能。

-
审核:诊断完成后,有审核权限成员进行,审核中状态可编辑诊断医生填写内容,包括重置、保存、通过(报告进入下一状态)、退回(填写原因退回诊断医生重新诊断)功能。

-
更多:点击更多可进行退回申请操作(未接单状态填写原因退回申请医生)。

2.3.2已完成数据
-
查询:在“已完成数据”页面,通过输入病人ID、数据ID、姓名查询。

-
列表展示:展示数据基本信息,包括序号、病人ID、姓名、年龄、性别、检查部位、检查类型、申请医院、申请类型、状态、诊断人、审核人、确定时间、接单时间、操作等,状态包括已确认、已打印、已调整三种。

-
操作
-
详情:查看病例信息、诊断内容、诊断记录和影像。

-
收藏:点击收藏将数据收藏至个人中心 - 个人收藏。

-
更多:点击更多可进行调整内容操作(编辑数据内容,确认调整后变更数据),还可使用导出Excel功能,选择导出字段后将报告内容导出至本地。



2.4 个人中心功能
2.4.1用户信息
-
基本信息查看与编辑:点击右上角用户名进入个人中心 - 用户信息,可查看和编辑用户名、手机号、性别、邮箱、头像、个人简介等基本信息,确保信息准确。

-
信息认证:提供身份证、医师执业证和医师资格证等信息认证,保障医疗服务质量和安全性。

-
权限信息查看:展示用户权限,不可编辑。

-
个人设置

-
消息推送设置:设置网页消息推送开启或关闭,主动推送消息提醒。
-
双屏阅片设置:开启双屏阅片后,诊断时在新窗口进行阅片操作。
-
微信消息推送设置:绑定微信公众号后,可开启或关闭微信消息推送。
-
个人签名上传:上传个人签名照片,方便诊断或审核后生成报告使用,也可点击扫码签名在手机保存。

2.4.2个人收藏
-
收藏已完成的诊断数据,可通过输入病人姓名、ID、数据ID查询。
-
对收藏数据可进行查看(跳转至诊断列表 - 已完成数据定位)和删除操作。

2.4.3我的会议
-
会议列表查看与操作:会议列表展示会议信息,包括序号、会议名称、会议ID、创建人、主持人与会状态、会议时间、会议时长、结束时间、状态、关联病例、参会人数、描述、操作(进入、编辑、删除会议,未开始会议可编辑,只能在新建会议机构或团队中操作)。

-
新建会议:点击新建会议,填写会议主题、开始时间、时长、参会人员、关联病例、描述创建会议。 - 默认创建会议人员为主持人,主持人需先进入会议,其他参会人员才能进入。

-
准备会议:点击列表中进入会议,跳转到准备页面,可设置音频(调整信号源或开启关闭)、视频(调整信号源或开启关闭)、邀请更多人(分享会议链接)、选择背景、查看设置和关联病例(查看会议使用病例的检查编号、病人ID和姓名)。

-
进入会议:进入会议后,可进行高清视频通话、优质音频交流,控制麦克风和摄像头,进行屏幕共享(整个屏幕或应用程序窗口,可移交控制权),文字聊天(包括私聊),会议管理(邀请、锁定、录制),互动(举手发言、表情反馈),支持网页版和移动应用多平台使用。

-
离开和结束会议
- 结束会议:主持人操作,终止会议,所有参会者强制退出,若再次进行相同主题会议需重新创建并邀请参会者。
- 离开会议:参会者操作,仅自身退出,不影响会议进行,可根据会议链接再次加入(会议未结束且未限制重新加入条件),离开行为在聊天窗口显示给其他参会者。
2.4.4个人词条
-
查看个人词条:维护个人词条库,方便报告书写时快速使用词条模板提高效率。

-
导入词条:导入标准通用词条,导入后可修改、删除、新增词条或词条文件夹,支持导出部分或全部词条至Excel。

-
新增词条
-
点击添加词条,输入词条根文件夹。
-
选中根文件夹,点击新增,可新增文件夹。
-
选中子文件夹,点击新增,输入疾病类型、影像表现、印象,新增词条,创建成功后词条以树状结构显示,可修改或删除。

-
查看系统词条:点击查看系统词条,弹出详细信息,为填写个人词条作参考。

2.4.5诊断组信息
-
展示诊断组团队编号、标志、名称、简介等内容,帮助用户深入了解诊断组团队。

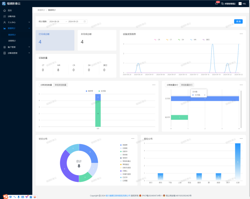
2.5 数据统计分析
2.5.1图表统计
-
从设备类型趋势、诊断类型数量、审核类型数量、诊断数量分布、审核数量、状态分布、部位分布等不同维度统计诊断端数据,并以直观图表展示,方便用户快速了解数据概况。

2.5.2表格统计
-
设备类型趋势统计:统计不同时间的设备类型数据数量。

-
诊断类型数量统计:统计不同诊断人员的数据数量。

-
审核类型数量统计:统计不同审核人员的数据数量。

-
诊断数量分布统计:统计不同时间不同诊断人员的数据数量。

-
审核数量统计:统计不同时间的审核数量。

-
状态分布统计:统计不同申请日期各状态的数据数量。

-
部位分布统计:统计不同申请日期各部位的数据数量。

-
导出Excel:可将上述统计数据导出为Excel文件,便于进一步分析处理。

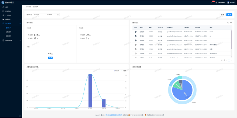
2.6 账户管理相关

2.6.1组织账户
-
统计诊断组已结算、未结算的诊断费用、账户余额、提现记录、诊断量与营业额、成员诊断数量等信息,方便诊断组管理财务和业务情况。

2.6.2订单列表
-
展示诊断方接单后的诊断申请,包含诊断费用、结算状态等,点击详情可在诊断列表中定位数据,只有诊断状态为已确定的数据才会计入账单统计,帮助诊断组跟踪和管理诊断订单。

2.6.3账单列表
-
按月份统计已对接的不同申请方的诊断费用,月底自动统计并发送账单给申请方,也可生成结算单发送,对未结算账单可发送结算通知,确保诊断费用的准确结算和管理。

2.7 诊断组管理操作
2.7.1词条管理
-
查看系统词条:系统词条库提供众多词条,方便用户书写报告时快速使用模板提高效率,可查看系统词条详细信息作为参考。

-
导入词条:导入标准通用词条至系统词条库,之后可对词条进行修改、删除、新增或管理词条文件夹,支持导出部分或全部词条至Excel。

-
新增词条
-
点击添加词条,输入根文件夹名称。

-
选中根文件夹,点击新增,选择新增词条或部位,输入相关信息(如疾病类型、影像表现、印象等)创建词条,创建成功后词条以树状结构展示,可进行修改或删除操作。


2.7.2成员管理
-
创建成员:诊断端管理员可为新成员登记基本信息(用户名、手机号、性别、邮箱、个人简介)并分配权限,将新成员加入诊断组团队。

-
邀请成员:输入成员手机号,选择角色邀请其他机构或团队成员,对方同意邀请后加入团队。

-
详情查看与编辑:查看成员基本信息(不可编辑)、权限信息,可对成员权限进行编辑为其他角色。
2.7.3角色管理
-
管理诊断组团队可使用的角色,可创建新角色(填写名称、分配权限、描述)、编辑现有角色(名称、权限、描述)、删除角色(初始全功能角色不可删除)。

2.7.4对接管理

- 已对接
-
显示已对接且通过邀请的医院信息,包括机构编号、名称、申请时间、通过时间、状态、接单状态等。
-
可进行医院签名设置(固定签名后该医院诊断申请统一使用此签名)、更多操作(收费设置,修改对接医院的诊断医生、擅长检查类型及对应费用)。

-
待对接:显示已收到邀请但诊断组团队尚未同意的医院信息。

2.7.5危急值管理
-
添加危急部位:点击“危急部位”右侧新增按钮,输入部位名称(如颅脑、头部等)增加危急部位类别。

-
添加危急值:点击“危急值”下方新增按钮,输入危急值,为特定部位添加危急值信息。

-
删除部位和危急值:点击危急部位旁边红色按钮可批量删除部位类别,点击单独危急值右侧删除按钮可批量删除危急值,方便医生管理危急值信息,为诊断提供预警。
